Mandalin Ecza Deposu Otomasyonu B2B

Mandalin Ecza Deposu Otomasyonu B2B
Mandalin Ecza Deposu Otomasyonu B2B
Mandalin Ecza Deposu Otomasyonu B2B

1. Mandalin, kaynağı olan ecza deposu otomasyonunu sunar. Yazılımımızın en büyük avantajı, depo süreçlerinizi kullandığınız yazılıma tam entegre bir şekilde takip edebilmenizdir. Profesyonel kullanıcı dostu arayüzümüz sayesinde depo envanterinizi daha da kolay hale gelir. Ayrıca, depo sürecinde yaşanan hataların önüne geçebilmeniz için çeşitli önlemler de sunuyoruz. Genesis sayesinde depolarız çok daha verimli ve güvenli hale gelecek. Müşterilerinizle sağlam işbirlikleri yapabilecekleriniz ve endüstrinin daha önde gelen firmalarından
-B2B Özelliği ile Eczanelere Kullanıcı Adı şifre vererek Stoklarınızdan Sipariş Gecebilir. E-FATURA Destekliyoruz.

2. Mandalin, uzaktaki deponun büyümesinin sağlanmasına olanak sağlayan bir ecza deposu otomasyonudur. Kullanıcıların kendi yazılımlarıyla tam entegrasyon sağlamaları sayesinde, depolarındaki envanterlerini ve okumalarını daha iyi bir şekilde takip edebilirler.

Mandalin, bakımından yönetimina kadar tüm depo yönetimini yönetir. Bu, kullanıcılar için pratik bir çözüm sunar, çünkü depolarındaki envanterlerini gerçek zamanlı olarak takip edebilir, böylece süreçleri daha iyi yönetebilirler. Sahip olduğun birikimler özelliği

 

Genesis, tüm depo yönetimini yönetir. Bu, kullanıcılar için pratik bir çözüm sunar, çünkü depolarındaki envanterlerini gerçek zamanlı olarak takip edebilir, böylece süreçleri daha iyi yönetebilirler. Sahip olduğun birikimler özelliği


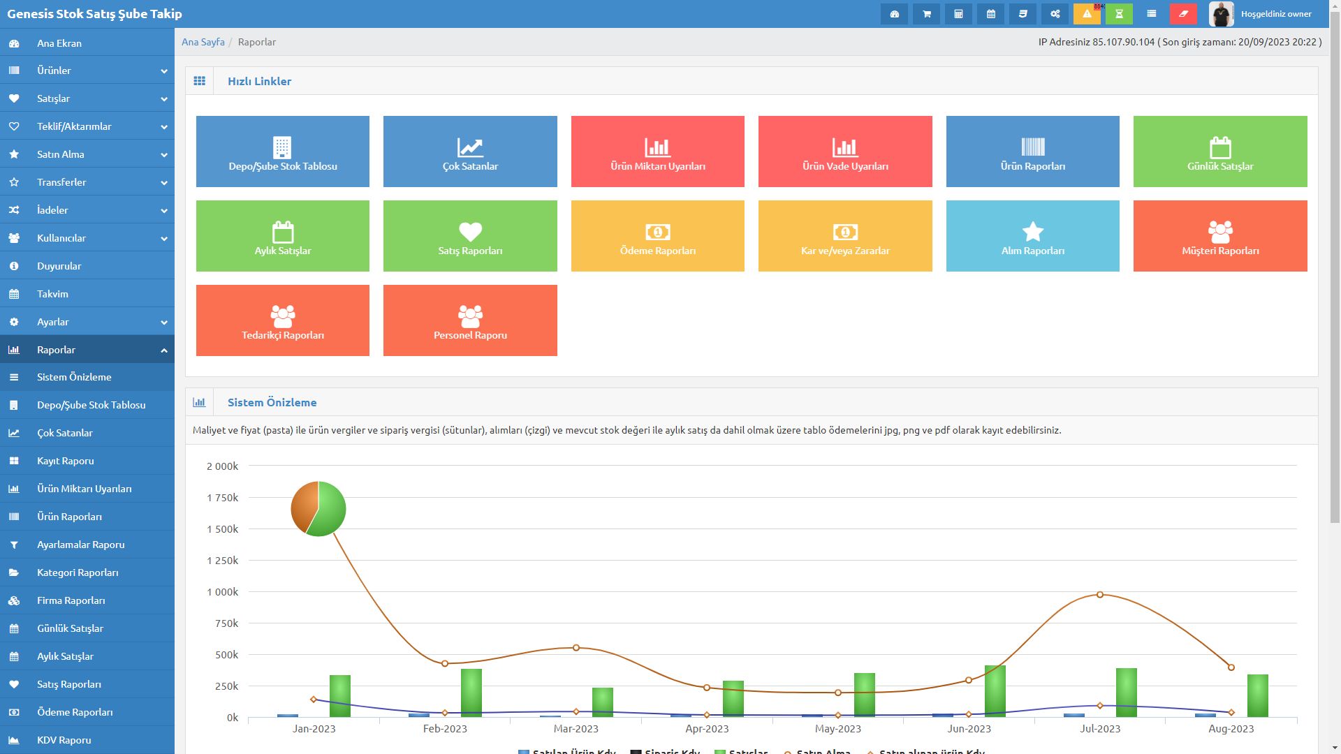
Genesis Stok Takip Yazılımı, firmanızın deposunu takip etmek için muhteşem bir araç! Bu yazılım, işletmenizdeki depo faaliyetleri tam entegre bir şekilde takip eder ve stokların uygun şekilde bir şekilde düzenlenmesine olanak tanır.
Genesis ile, stok takibini inceleyebilir ve satın alabilirsiniz. Artık depo süreçlerinizi verimli daha bir şekilde yönetebilir ve işletmenizin gücünü en üst seviyeye çıkarabilir. Bu yazılım, size kolaylık sağlarken, stok yönetimi hakkında veri toplama, izleme ve analiz yeteneği kazandırır.

Deponuzdaki tüm giriş çıkışları Depo Stok Yazılımımızla kontrol altına alınmaktadır. Perakande sektörü  konusunda yazılımlarında online / offline olarak kullanmaktayım. Stok programı ile Yolda Tatilde Dünyanın her tarafından deponuzu takip edebilirsiniz. Depo otomasyonu ile işinizi kolaylaştıracak. Cepten,Tabletten stok takibi ve diger işlemlerinizi yapabilirsiniz. 

      Depo işlemleri sürecinde, barkod etiketleme sistemiyle deponuza yaptığınız tüm girişleri hata yapmadan gerçekleştirebilirsiniz. Depoda veya raflardaki ürünlerin sayımını, herhangi bir zamanda, tek tuşa basarak doğru olarak yapabilirsiniz. Tüm depoları ve işletme stoğunu kontrol edebilir, siparişlerinizi buna göre düzenleyebilirsiniz. Ürünlerin depo bakiye kontrollerini görmeniz mümkündür.

Tedarikçi zincirlerini oluşturabilir Mal siparişi verebilirsiniz.

en çok satan ürünleri listeleliyebilir kar ve zarar verilerini listeliyebilirsiniz.

Depolar Şubeler arası Transfer Yapabilir Depolara Kullanıcı ve Yönetici Atıyabilirsiniz.

Ve daha Bir çok Detay İçin Bize Ulaşın Kısmından İletişim Kurabilirsin

Genesis b2b Her Sektöre ve platforma uyumlu Firmalara kobilere teknolojik çözümler sunar. Ürün Takip Sistemi